项目背景:磷化废水直接排放到水体中造成水质的富营养化,水中的藻类大量滋生从而引发水质发臭的现象。最为重要的事件是2007年间,江苏太湖区域的蓝藻事件,造成周边城市自来水停水的事件。生活用水和饮用水严重短缺,严重影响居民的生活。此事件引发大众对磷化废水的关注,国家国家也自2008年06月01日起施行《中华人民共和国水污染防治法》对污水排放进行明确规定。苏州新区某日资企业,因工厂经营需要,需添加磷化生产线。安峰公司最终获得客户认可并负责从工艺设计到安装实施该项目。
一、说明:
1.1磷化废水原水质参考
| 序号 | 项目 | 单位 | 水质 |
| 1 | PH | 6.57 | |
| 2 | COD | mg/L | 10 |
| 3 | 电导率 | us/cm | 1058 |
| 4 | TP | mg/L | 0.1~0.2 |
1.2国家最新水污染物排放标准:
| 序号 | 项目 | 旧标准 | 新标准 |
| 1 | COD(mg/L) | 500 | 300 |
| 2 | 氨氮(mg/L) | 35 | 0(30) |
| 3 | 总磷(mg/L) | 8 | 0(1) |
因工艺产生的废水中含有磷元素,虽然含量很低,环保局要求做到“零排放”。
零排放:就其内容而言,一方面是要控制生产过程中不得已产生的废弃物排放,将其减少到零;另一方面是将不得已排放的废弃物充分利用,最终消灭不可再生资源和能源的存在。从20世纪70年代工业部门就开始摸索“零排放”,那时主要指没有废水从工厂排出,所有废水经过二级或三级污水处理,除了回用就只剩下转化为固体的废渣。零排放技术是综合应用膜分离,蒸发结晶和/或干燥等物理、化学、生化过程,将废水当中的固体杂质浓缩至很高浓度,大部分水已返回循环回用,剩下少量伴随固体废料的水,选择以下任何一种深度处理。
a.蒸发/结晶
b.蒸发/干燥
c.太阳蒸发池自然蒸发
d.用于生产副产品,进入固体产品
e.喷入焚烧炉作为垃圾处理
f.被固体废料(例如飞灰)吸收,作为固体废料处
根据目前的原水水质,同时为了降低环境成本,也为了节约水资源,考虑到占地、废水回用等因素。安峰公司做了大量的试验,在和业主的多次沟通后决定采用膜处理浓缩+蒸发干燥处理作为本次除磷的主要工艺。
二、工艺方案:
工艺设计思路:
废水“零排放”使用蒸发干燥设备,考虑降低设备投资和运行费用,前端增加预处理膜系统,浓缩液进入蒸发干燥设备,减少处理水量。
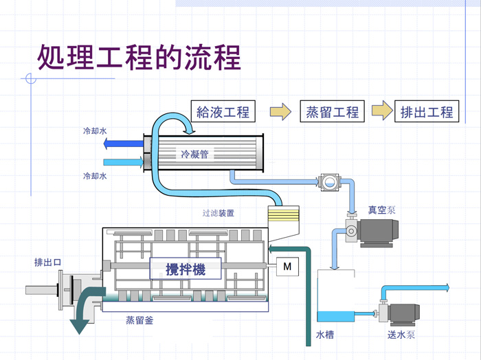
2.1含磷废水处理流程图:

2.2工艺说明:
处理装置可分为以下四个单元:
预处理单元(膜处理浓缩),除磷处理单元(蒸发干燥设备),各处理单元相互结合,从而保证设备稳定运行,处理水达标回用。
a、预处理单元:原水经由膜处理单元,清水回用至生产,浓睡进入蒸发干燥单元,处理效率约60%。
b、除磷处理单元:预处理单元的浓睡进入蒸发干燥设备,达到零排放,回用的目的。
c、浓缩液最终委外处理
2.3设备配置
a、供水系统(原水储槽、输送泵等)
进入膜系统的原水要具有稳定的流量和压力,其目的是防止进水波动对系统运行产生影响,保证系统的出水量稳定均衡。
b、预处理系统(RO系统、PLC等)
c、蒸发设备(下图)



设备介绍:
磷化废水零排放案例对进行磷化废水处理的企业非常的重要。安峰环保对于磷化废水的处理获得多项技术专利,在磷化废水处理上已经完全达到零排放的目的。此项目案例是磷化废水处理的经典案例。如果你有磷化废水处理的相关问题,可以咨询安峰环保的服务热线。太湖流域由于水体富营养化特别严重,所以环保要求该区域工业排水对于可能产生营养源的废水排放更为严格。
目前该区域现代机械加工工业的磷化处理是广泛采用的一种表面处理技术。通过磷化工艺形成的磷化膜底层,提高漆膜与基体金属的附着力,提高整个涂层系统的耐腐蚀能力及抗冲击性能。但是磷酸盐的排放量较大,若不妥善处理,会对环境产生严重污染。安峰公司根据业主的水质实际情况,有针对性的采用新型的离子交换工艺,使其达到液体类指标满足“0”排放标准,从而减少企业排污量,达到经济效益与环境效益的双赢。
