常规制药废水处理后可以实现中水回用,但是高浓度废水处理工艺就要困难的多。该类废水COD/BOD含量超高,可以生化性差,难降解物质成分也高,因此,安峰环保对于此类废水超临界水氧化法,今天就此工艺进行举例说明,并把此项技术首次公开给广大用户:
制药行业的高浓度废水,一般的处理技术反应时间长,效果难控制。碧流天能的“超临界水氧化技术”是难降解、高浓度有机废水处理的最佳解决方案。
超临界水氧化(SupercriticalWaterOxidation)是一种新型的处理有机废物并且能够回收能量和纯CO2的技术,被誉为“绿色清洁技术”。
该技术是在超过水的临界点(T=374.15℃,P=22.12MPa)的高温高压条件下,以氧气或其它氧化剂将有机物进行“燃烧”氧化的方法。反应速度快小于1min甚至几秒钟的反应停留时间内,99.9%以上有机物迅速燃烧氧化成CO2、H2O和无机盐等无毒无害的终端产物,同时氧化反应过程中会释放出大量的可回收利用的热能。超临界水氧化技术从基理和技术路线上来讲,是水解反应和高级氧化技术结合后的升华,被国内外专家认为是有毒有害污水和废弃物无害化处理的终极手段。超临界水氧化(SCWO)技术工业化发展,必将给废物处理领域带来一场新的革命。
与市场上其他常规技术相比,超临界水氧化技术的差异化优势主要表现在6个方面,如下:
1.均相反应,反应速率快,停留时间短(一般不超过1min),反应器结构简单,设备体积小;
2.处理范围广,不仅可以处理有机废液,还可以分解很多化合物,可根据需要通过控制反应条件生产所需的化合物;
3.易于盐的分离,无机组分与盐类在超临界水中的溶解度很低,几乎可以全部沉淀析出,使反应过程中盐的分离变得容易;
4.处理效率高,形成氧气、碳氢化合物、水体系的均一相,没有传质阻力,氧化效率高,大部分有机物的去除率可达99%以上;
5.节约能源,反应为放热反应,有机物质量分数大于3%时可实现自身维持反应,不需要外接供热,多余的热量可以回收;
6.无二次污染,反应是在封闭环境下进行,有机组分(包括有毒、有害、难降解有机物)在适当的温度、压力和一定的停留时间下能被完全氧化为CO2、H2O、N2、无机盐等。

二、超临界水氧化技术解决制药厂废水难题
我国药品需求量大,制药行业发展迅速,与此同时,制药过程产生的制药废水就作为疑难问题呈现出来,开始成为影响人们生存环境的重要污染源之一,如何有效处理制药废水以及如何采取有效的处理技术是解决问题的关键。郭仕鹏以某VC制药厂发酵母液处理为例,讲解了碧流天能超临界水氧化技术应用情况:
废液组分:

废液形态:液态,有一定的黏度,比重1.1~1.33;70万COD
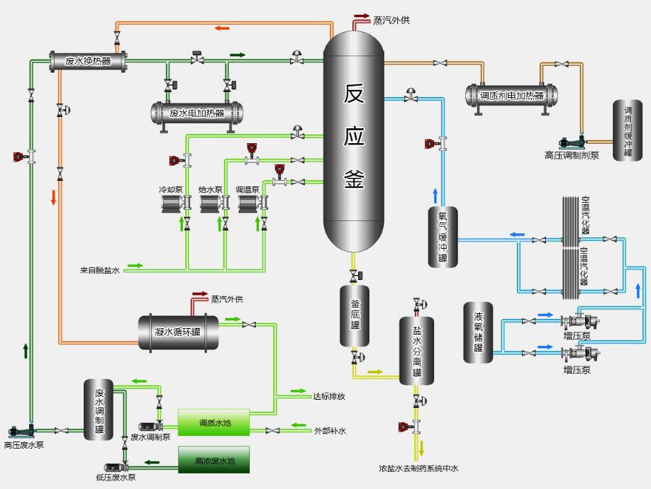
超临界水氧化工艺流程:

系统物料平衡表:

超临界水氧化设备优越性:
1.针对不同行业,不同使用单位的特性,有针对性的推出了不同的设备。具体分析企业的生产流程,力求在工业前端进行改进,为企业量身定制,为企业设计性价比最高的解决方案。
2.设备连续运行稳定,处理效果好,去除率高;
3.体积小,布局紧凑。即方便运输和安装,还能为企业节约用地。
4.西门子数据采集及自动控制系统,操作方便、安全,保障运行稳定。
超临界水氧化法处理高浓度废水实现零排放工艺,该工艺特点占地面积小,运行流速稳定,成本较常规技术也减少很多。制药废水处理企业要选择水处理公司时,不能单纯依靠低价中标,要结合各个技术和项目工艺评选出一个综合实力最佳的服务公司哦。