如今随着工业废水处理技术的迅猛发展,使得废水MVR蒸发器越来越受到众多企业的青睐,废水MVR蒸发器使用在处理废水,可以说是现在目前常见的处理工艺。
一、什么叫MVR蒸发器
MVR蒸发器(mechanical?vapor?recompression)的简称。MVR蒸发器是重新利用它自身产生的二次蒸汽的能量,从而减少对外界能源需求的一项节能技术。
MVR蒸发器工作原理是利用高能效蒸汽压缩机压缩蒸发系统产生的二次蒸汽,提高二次蒸汽的焓,提高热焓的二次蒸汽进入蒸汽系统作为热源循环使用,替代绝大部分生蒸汽,从而大幅度降低蒸发器的生蒸汽消耗,达到节能目的。
MVR蒸发器理论原理是当稀薄的二次蒸汽在经体积压缩后,其温度会随之升高,从而实现将低温、低压的蒸汽变成高温、高压的蒸汽,进而可以作为热源再次加热需要被蒸发的原液,从而达到可循环回收利用蒸汽的目的。
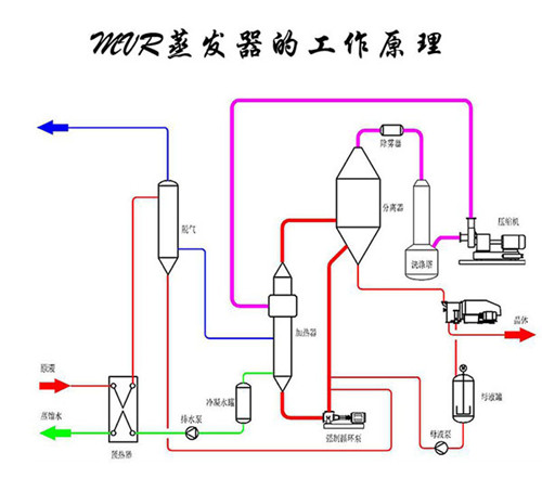
二、MVR蒸发器的工作原理

废水MVR蒸发器设计原理是针对业主的水质情况进行设计,这需要了解业主的处理量、水质成分、水质特点等。
工业废水处理所采用的废水MVR蒸发器工作原理是基于MVR蒸发器的工作原理设计而成,是利用自身产生的二次蒸汽能量来降低外部能源需求的节能技术。
废水MVR蒸发器工作原理是通过蒸汽压缩机压缩低温蒸汽,使温度和压力升高,热焓上升,然后进入换热器冷凝,充分利用蒸汽的潜热。废水MVR蒸发器在运行过程中不需要补充蒸汽,系统内所产生的所有高温冷凝水都被用于废水物料预热,这样可以充分利用废蒸汽,回收潜热,提高热效率。
废水MVR蒸发器采用压缩机提高二次蒸汽能量,二次蒸汽回收二次蒸汽潜热。
废水MVR蒸发器的工作原理具体为:蒸发器产生的二次蒸汽通过绝热压缩机压缩,使其压力和温度升高,然后作为加热蒸汽送到蒸发器的加热室冷凝放热,从而回收蒸汽的潜热。在冷料进入蒸发器之前,冷凝水的热量被换热器吸收以提高温度。同时冷却冷凝液和产品液,进一步提高热利用率。
废水MVR蒸发器能耗低、占地面积小、运行简单,可以将废水处理达到盐水分离目的,也可以达到废水减量化处理的目的。
以上是关于MVR蒸发器的工作原理和图纸,若想了解更多关于MVR蒸发器内容欢迎关注安峰环保官网,谢谢。
